On a pas mal fait d'erreur des deux côté à cause de l'interface :
il est difficile de voire un ensemble de ce qui est possible, et la moindre erreur de manip ne peut être reprise.
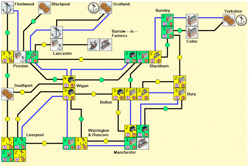
Par exemple, j'avais une mine niveau 2 à Wigam, l'autre emplacement était libre, et j'ai quand même écrasé ma mine niveau 2 par une niveau 3 au lieu de la mettre à côté.
J'ai fait deux grosses boulettes dans la partie quand même :une en phase de canal qui a permi à Loic de construire son chantier (il était alors prèt pour les chantier niveau 2), et une au début de la phase du rail qui a permis à l'oic d'envoyer avant moi au marché extérieur. Comme je n'avait pas de port en main, j'ai eu peur, mais les ports sont arrivés par la suite, ce qui m'a permis de me relever.
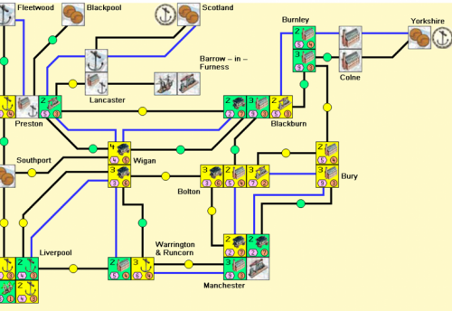
On a fini par construire du rail partout sur la carte.
Loïc n'a peu construire qu'un seul chantier de niveau 2, fort heureusement pour moi ;).
Voilà, une bonne variante à deux joueurs, que je n'avais pas encore essayé. Le jeu est plus brutal, la moindre erreur paye cache. Mais très intéressante (je préfère le jeu à 3 ou 4 tout de même).
Pensant largement être au-dessus au niveau point, j'ai fait des erreurs sur la fin, où il aurait fallu que je joue à lancaster pour poser mon second chantier naval sur le tour des rails.
Cela semblait être une victoire écrasante compte tenu des erreurs de blue qui ne pouvait être corrigées dues à l'interface. Mais finalement il s'en sort avec quelques 3 points de plus. Une partie néanmoins agréable mais qui l'aurait été certainement bien plus avec un vrai plateau et les retours en arrière dont on avait besoin.
Il y a 2 commentaires
Une partie sur internet.
On a pas mal fait d'erreur des deux côté à cause de l'interface :
il est difficile de voire un ensemble de ce qui est possible, et la moindre erreur de manip ne peut être reprise.
Par exemple, j'avais une mine niveau 2 à Wigam, l'autre emplacement était libre, et j'ai quand même écrasé ma mine niveau 2 par une niveau 3 au lieu de la mettre à côté.
J'ai fait deux grosses boulettes dans la partie quand même :une en phase de canal qui a permi à Loic de construire son chantier (il était alors prèt pour les chantier niveau 2), et une au début de la phase du rail qui a permis à l'oic d'envoyer avant moi au marché extérieur. Comme je n'avait pas de port en main, j'ai eu peur, mais les ports sont arrivés par la suite, ce qui m'a permis de me relever.
On a fini par construire du rail partout sur la carte.
Loïc n'a peu construire qu'un seul chantier de niveau 2, fort heureusement pour moi ;).
Voilà, une bonne variante à deux joueurs, que je n'avais pas encore essayé. Le jeu est plus brutal, la moindre erreur paye cache. Mais très intéressante (je préfère le jeu à 3 ou 4 tout de même).
Pensant largement être au-dessus au niveau point, j'ai fait des erreurs sur la fin, où il aurait fallu que je joue à lancaster pour poser mon second chantier naval sur le tour des rails.
Cela semblait être une victoire écrasante compte tenu des erreurs de blue qui ne pouvait être corrigées dues à l'interface. Mais finalement il s'en sort avec quelques 3 points de plus. Une partie néanmoins agréable mais qui l'aurait été certainement bien plus avec un vrai plateau et les retours en arrière dont on avait besoin.